
Methoden des Projektmanagements mit monday.com
In diesem Beitrag erfahren Sie alles über die verschiedenen Methoden des Projektmanagements mithilfe von monday.com.
Projektmanagement mit monday.com
monday.com ist eine cloudbasierte Projektmanagement- und Team-Kollaborationsplattform. Es hilft Teams, ihre Projekte und Aufgaben effektiv zu organisieren, zu verfolgen und miteinander zu kommunizieren. Mit monday.com können Benutzer To-Do-Listen erstellen, Zeitpläne verwalten, Projektfortschritte überwachen, Dateien teilen und mit anderen Teammitgliedern aufgabenbezogen kommunizieren. Die Plattform ist anpassbar und bietet eine Vielzahl von integrierten Tools, um den Bedürfnissen jedes Teams gerecht zu werden.
In dieser dreiteiligen Blogreihe werden wir Sie mit auf die spannende Reise durch das Projekt- und Portfoliomanagement mit monday.com nehmen.
Im ersten Teil lernen Sie zum einen die Begriffe Projekt-, Programm-, und Portfoliomanagement kennen und zum anderen einen typischen Projektablauf in monday.com - von der Beantragung neuer Projekte bis hin zum Projektabschluss.
Projektmanagement mit monday.com in 5 Schritten

Erstellung von Projektanträgen
Die Anfrage neuer Projekte kann direkt innerhalb von monday.com oder über ein Onlineformular erfolgen. Dieses Formular kann auch von Mitarbeitenden genutzt werden, die keinen eigenen Zugang zu monday.com haben.
Die abgefragten Informationen der Projektanträge lassen sich frei definieren und an die eigenen Bedürfnisse schnell und einfach anpassen.
Die Team-, Abteilungs- oder Geschäftsführung erhält ein übersichtliches Board, in dem alle offenen und freigegebenen Projektanträge einsehbar und auswertbar sind.

Freigabe von Projektanträgen
Die berechtigten Mitarbeitenden können nach dem Einreichen des Projektantrags die Projekte freigeben oder ablehnen. Dabei kann ein mehrstufiger Genehmigungsprozess genutzt werden, um mehrere Freigabeinstanzen zu durchlaufen.
Der Projektantragsteller wird automatisch über die getroffene Entscheidung informiert und das Ergebnis wird im Projekt dokumentiert.

Planung und Durchführung der Projekte
Die Arbeitspakete und Projektaufgaben können einfach den jeweiligen Teammitgliedern zugewiesen werden. Dadurch können die Zuständigkeiten schnell und eindeutig geklärt werden. Während der Bearbeitung der Aufgaben kann der Fortschritt kontinuierlich erfasst und dokumentiert werden, sodass der Projektverantwortliche einen Gesamtüberblick über das laufende Projekt erhält. Darüber hinaus können Arbeitszeiten auf Arbeitspaketebene erfasst und ausgewertet werden, ohne dass es dafür externe Programme bedarf.
Der Projektplan und die Arbeitspakete lassen sich mit mehreren Möglichkeiten visuell darstellen:
- Gantt-Chart
- Kanban-Ansicht
- Kalender-Ansicht
- Pivot-Tabellen
- Timeline-Ansicht

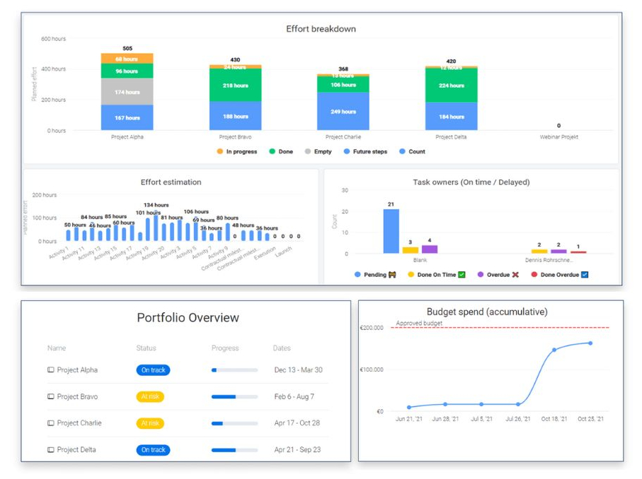
Projektcontrolling
Während der Projektdurchführung lassen sich alle relevanten Kennzahlen wie beispielsweise Projektkosten und geleistete Arbeitszeiten erfassen und reporten. Dafür stehen zahlreiche Auswertungsmöglichkeiten innerhalb der monday.com Dashboards zur Verfügung. Diese Informationen können auch auf der Portfolio-Ebene sichtbar gemacht werden.

Abschluss von Projekten
Sobald alle Arbeitspakete abgeschlossen wurden und damit der Abschluss des Projektes ansteht, kann der Projektverantwortliche monday.com für die Verfassung des Projektabschlussberichtes nutzen. Hierfür lassen sich Templates vordefinieren, die die Erstellung des Berichts deutlich vereinfachen und beschleunigen.
Jetzt Webinaraufzeichnung sichern
Wenn Sie unsere Projekt- und Portfoliomanagement Lösung in monday.com in Kombination mit Microsoft 365 hautnah erleben möchten, fordern Sie jetzt unsere kostenlose Webinaraufzeichnung an.
Oder starten Sie gleich Ihre eigene, kostenfreie monday.com Testversion
Lassen Sie sich von uns beraten
Unser Experte Dennis Rohrschneider stellt Ihnen die Möglichkeiten und Vorteile von monday.com für Ihr Unternehmen vor.

Ihr Ansprechpartner
Dennis RohrschneiderBusiness Line Management monday.com
- Kleiststraße 10a, 01129 Dresden
- Tel.: +49 228 304 02 310
- anfrage@communardo.de



